Mobile telephony in Brazil in 2025: moderate growth and gradual change in dynamics between MNOs and MVNOs
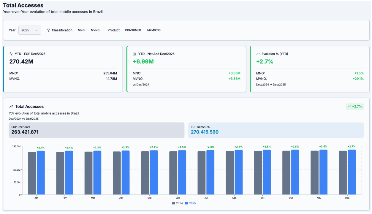
The Brazilian mobile telephony market ended 2025 with modest growth. The total connections base grew by just over 2.5% during the year, a pace that confirms a trend observed in recent years: the maturity of the traditional mobile telephony segment for consumers devices.
Behind this relatively low aggregate growth, there are two distinct dynamics. While the consumer devices segment shows clear signs of saturation, the machine-to-machine connectivity market continues to expand steadily.
Consumer segment: consolidated market
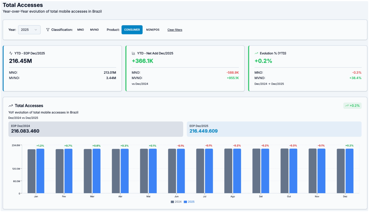
In the consumer segment, net additions in 2025 totaled approximately 366 thousand of connections, representing YoY growth of just 0.17%. This figure reinforces the view that the Brazilian mobile telephony market for consumer devices is virtually consolidated.
In markets with high penetration, the movements tends to occur more through subscriptions base replacement than through actual expansion. The 2025 data seem to confirm this trend.
When analyzing the distribution of net additions by type of operation, there is a shift in the subscriber base between traditional operators (MNOs) and virtual operators (MVNOs). MVNOs added 955 thousand of connections in the consumer segment throughout the year. In the same period, MNOs recorded a net loss of approximately 588.9 thousand of connections in this same type of service.
In other words, a significant part of the growth of MVNOs seems to be associated with capturing the subscription base of traditional operators, rather than the expansion of the market itself.
This movement is not surprising. In mature markets, new entrants often find space by exploring specific niches, alternative distribution models, or partnerships with brands that have a wide reach among consumers.
M2M/POS: the engine of growth
While the consumer segment shows clear signs of market maturity, the same cannot be said for the machine connectivity market.
The M2M/POS segment was once again the main driver of growth in the sector in 2025. 6.6 million new connections were added, bringing the total subscription base to approximately 54 million. This represents growth of around 14% over the previous year.
Looking at the breakdown of this growth between MNOs and MVNOs, it is clear that both groups benefited from the expansion of machine connectivity.
MNOs added around 4.25 million connections in this segment, corresponding to growth of approximately 11.1% YoY. MVNOs added around 2.38 million connections, with growth of 26.6% in the same period.
Although the total subscription base of traditional operators is still larger, the growth rate of MVNOs in this segment is significantly higher.
This behavior is consistent with the recent history of the Brazilian market. M2M/POS connectivity has been growing at double-digit rates for several years, driven by factors such as payment digitization, asset tracking, telemetry, and the expansion of IoT applications in different sectors of the economy.
Market insights
The 2025 figures reinforce two relatively clear conclusions.
The first is that the consumer mobile phone market in Brazil has already reached an advanced stage of maturity. Organic growth is limited, and competitive dynamics tend to focus increasingly on competition for the existing subscription base. In this context, MVNOs and new entrants are able to gain ground mainly through differentiated business models, brand partnerships, or specific positioning.
The second is that the machine connectivity market remains one of the main opportunities for expansion in the country’s telecommunications sector.
Compared to more mature markets, Brazil still has significant room for growth in the number of connected devices.
The activation of 5G SA may enable important capabilities for the M2M/POS segment in the coming years. This is because RedCap based devices designed for IoT applications on 5G networks, as well as applications that benefit from massive machine-type communication (mMTC) features, can expand the range of use cases deployed across verticals such as logistics, utilities, agribusiness, smart cities, and industry in general.
In this scenario, both MNOs and MVNOs appear well positioned to capture part of this growth. The difference may lie less in network infrastructure and more in the ability to develop specific offerings, connectivity management platforms, and business models tailored to the needs of machine-to-machine applications.
In summary, while the consumer market is definitely entering a phase of consolidation, machine connectivity continues to consolidate itself as one of the few structural vectors of growth in the Brazilian mobile sector.
Mobile technologies in Brazil in 2025: advancement of 5G and gradual transition from legacy networks
In addition to competitive changes among operators and consistent growth in the machine-to-machine connectivity segment, 2025 also saw a significant technological transition in the Brazilian mobile market.
The main movement was the expansion of 5G. The country ended the year with 58.2 million connections to this technology, after a net addition of 18.2 million new connections throughout the year. In relative terms, this represents a growth of more than 45% compared to the subscription base registered in 2024.
Although this growth is significant, the figures suggest that a significant portion of these new connections results from the technological migration of existing users, and not necessarily from organic growth in the total subscription base.
At the end of 2024, legacy networks (2G, 3G, and 4G) totaled approximately 223.3 million connections. By the end of 2025, this subscription base had fallen to around 212.1 million, indicating the loss of just over 11 million connections to these technologies.
This reduction occurs in parallel with the growth of 5G and suggests that a significant portion of the new generation activations corresponds to the upgrade of devices and plans by users who were previously connected to 4G, 3G, or, to a lesser extent, 2G.
The sharpest decline occurred in 3G technology, which lost approximately 2.4 million connections during the period. 4G also experienced a significant decline, with a reduction of approximately 7.6 million connections, indicating that this generation is already beginning to share space with 5G in part of the user base.
2G, in turn, shows a more gradual decline. This behavior is consistent with the fact that a significant portion of devices still dependent on this technology are associated with machine-to-machine connectivity applications, especially in industrial environments, tracking, and legacy systems.
5G still heavily concentrated in the consumer segment
When the data is analyzed by type of connection (CONSUMER and M2M/POS) the profile of 5G adoption becomes even clearer.
The vast majority of 5G connections in Brazil are concentrated in the consumer segment. The total subscriptions base exceeds 58 million connections in this type of application, while the number of M2M/POS connections in 5G remains practically residual.
The available data indicates just over 55,000 M2M/POS connections using 5G, which represents a very small fraction of the total subscription base.
Another relevant point is that, to date, no MVNO has reported 5G connections in its subscriptions bases. The offer of this technology remains concentrated in network operators (MNOs), which directly control the infrastructure necessary for its operation.
This configuration suggests that the initial cycle of 5G adoption in Brazil follows a pattern similar to that observed in other technological generations: expansion begins in the consumer market and only later reaches more advanced machine connectivity and industrial service applications.
Implications for the coming years
The 2025 data indicate three relevant trends.
The first is the maturation of the consumer market, evidenced by the fact that much of the growth of 5G is associated with the technology migration of users from previous technologies. The expansion of the total subscription base is limited, but technological upgrades continue to occur as new devices come to market.
The second is that legacy networks remain relevant in certain niches. 2G and part of 3G still support M2M applications in environments where cost, simplicity, and device longevity are determining factors.
The third trend is that the use of 5G for machine-to-machine connectivity is still in its early stages in the country. The low presence of this technology in M2M/POS applications suggests that much of the potential associated with 5G (especially in industrial and IoT applications) has not yet materialized.
This scenario may begin to change with the evolution of standalone (SA) 5G networks, which introduce capabilities more suited to industrial applications, such as network slicing, lower latency, and support for less complex devices, such as RedCap profiles.
If these capabilities are effectively implemented at scale, 5G could, in the coming years, begin to capture some of the growth currently seen in more traditional M2M technologies. For now, however, the Brazilian 5G market remains predominantly consumer oriented.
Data Source:
Anatel: https://informacoes.anatel.gov.br/paineis/acessos/telefonia-movel
Guest Blogs are written by carefully selected Experts. If you also want to create a Guest blog then Contact us.
